旗下微信矩阵:

构筑数字经济坚实底座|锐捷网络携创新成果亮相2022数博会

2022-11-21 10:11 · 互联网     

11月16日,2022中国国际数字经济博览会(简称“数博会”)以 “融合创新 · 数字赋能”为主题,用“云端”的方式正式开幕,大会集中展示国际、国内数字经济最 新创新成果、解决方案、实践案例等。作为行业*的ICT基础设施及行业解决方案提供商,锐捷网络应邀亮相,围绕新型基础设施建设,集中展示创新成果和重大技术突破,用产品实力构筑数字经济坚实底座。

 图:数博会

图:数博会

用产品实力构筑数字经济坚实底座

锐捷网络聚焦党的报告中对数字经济与数字政府的部署要求,通过线上展览、文图视频等多种展示形式,展示了公司在智慧网络、数字化办公和智慧运维上的创新,呈现了赋能数字产业发展、构筑数字经济坚实底座的能力,以数字化解决方案推进数字化变革等各方面的*能力。

云|绿色节能云数据中心

数字经济已上升为国家战略,而云则是各行业通往数字化彼岸的必由之路。各行各业通过建设云基础设施、云数据中心,不断加速和深化数字化转型,服务器、存储、网络逐步云化。锐捷网络云数据中心方案,采用浸没式液冷装箱机房,解决当前数据中心高能耗问题,在实现绿色低碳的同时,让总能耗下降约50%。

 图:数据中心400G核心交换机 RG-S6980-64QC图:数据中心400G核心交换机 RG-S6980-64QC

网|极简以太全光网方案,共筑低碳园区网络

众所周知,光纤具有低成本、高带宽、低损耗、抗干扰性强、传输距离远等优势,“光进铜退”已成为当前园区网络建设主流趋势。锐捷极简以太全光2.X解决方案专为园区网升级建设而生,该方案采用全新光电混合光纤入室的部署方式,通过二层无源的简单组网架构和SDN技术,在万物互联时代为园区业务提供高带宽、低延时、高灵活、简运维的独享千兆/万兆网络承载 ,可支撑未来十年业务演进,保障应用体验和投资价值。

 图:极简以太全光网架构图:极简以太全光网架构

网|无线星空全场景 光进最后一百米

为了响应国家“光进铜退”的政策,锐捷网络推出了“星空无线全场景,光进最后一百米”的全光整体架构产品方案。该方案全新定义了恒星主机、行星AP(微AP)和卫星模块(光电转换模块),采用创新的光电混合缆方式对无线AP进行点对点供电,在无线全场景下,打通光纤链路最后100米,为用户搭建一张立足当下、面向未来的无线网络。

此外,锐捷网络*Wi-Fi 7 AP 产品RG-AP9860已全新发布,该产品采用14条空间流设计,整机支持19.31Gbps接入速率,是锐捷强大技术创新实力的印证。

图:锐捷全光无线星空方案图:锐捷全光无线星空方案

端|便捷办公、集约好管的办公桌面上“云”

由终端云化引擎、桌面云化引擎和应用云化引擎以及支撑三个引擎的统一管理中心和融合云平台共同组成的锐捷三擎云桌面解决方案,可实现场景精准适配、统一管理运维、技术按需融合,赋能各行业客户混合办公,使数据更安全、运维更高效、成本更经济。

 图:锐捷三擎云桌面架构图:锐捷三擎云桌面架构

安|动态监测、主动防御的安全预警监测平台

锐捷网络大数据安全平台RG-BDS通过大数据技术创新改变传统的安全管理,提供超大容量的安全日志统一存储,通过大数据技术分析用户网络面临的安全威胁,解决用户信息安全事件难预警、难定位等问题,并直观呈现安全建设业绩。锐捷网络基于动态体系的安全等级保护2.0方案,结合“日志+流量+文件”全维度数据,综合关联以资产、业务等维度,按照Killchain杀伤链进行聚合形成完整的安全事件,真正做到安全态势及时感知,帮助用户检测和预警安全问题,掌控全网安全状态。

 图:态势感知大数据安全平台图:态势感知大数据安全平台

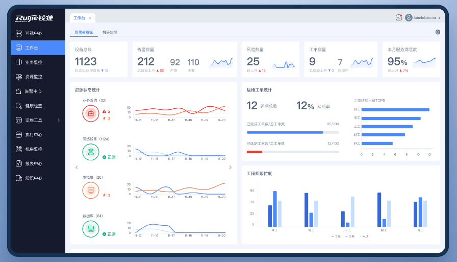
维|上下协同、提效增质的运维管理平台

锐捷乐享智能运维管理平台具备以指标体系为核心的全域资源监控、以风险预防为核心的健康检查、以用户体验为核心的业务监控等核心价值。截至目前,锐捷网络运维产品已广泛服务于3000多家行业客户,在部委客户市场占有率超过65%,并成为政务外网等场景的优选品牌。据IDC统计,2021年,锐捷网络IT运维软件在医疗、教育、政府市场份额均名列第 一。

 图:锐捷乐享智能运维管理平台图:锐捷乐享智能运维管理平台

随着数字经济持续加速发展,锐捷网络驭风而行,深耕网络设备、网络安全产品及云桌面解决方案三大主营业务,依托持续的研发创新和快速的市场拓展,在数据中心、基础网络交换路由、云桌面、安全、IT运维等多领域位居市场*地位,全面助力“新基建”战略和数字经济底座的建设和发展。相信在未来,锐捷网络将继续迈出坚实的步伐,聚势笃行,扬帆起航。

(来源:新视线)

(免责声明:本文转载自其它媒体,转载目的在于传递更多信息,并不代表本站赞同其观点和对其真实性负责。请读者仅做参考,并请自行承担全部责任。)